WooCommerce Affiliate Marketing KPIs und Metriken: Ein kompletter Leitfaden
Wenn Ihr Online-Geschäft ein Partnerprogramm hat, möchten Sie wahrscheinlich wissen, wie gut es funktioniert.
CTR, CVR, AOV... was bedeutet dieser ganze Affiliate-Jargon? Welche davon sind für Ihr Unternehmen am wichtigsten?
In diesem Leitfaden besprechen wir die 9 wichtigsten WooCommerce Affiliate Marketing KPIs und Metriken, auf die Sie sich konzentrieren sollten, und wie Sie sie berechnen können. Wir zeigen Ihnen auch, wie Sie sie aus Ihrer WooCommerce-Website extrahieren können, wenn Sie ein Coupon-Affiliates Benutzer.

Affiliate Marketing KPIs (kurz für Key Performance Indicators) und Metriken sind wichtige Statistiken, die die Leistung Ihres Unternehmens messen. Das Partnerprogramm der WooCommerce-Website. Diese Statistiken liefern wertvolle Informationen darüber, wie effektiv Ihre Bemühungen sind und wie erfolgreich Ihr Partnerprogramm insgesamt ist.
Es gibt eine Vielzahl von KPIs und Metriken für das Affiliate-Marketing, die Sie überwachen können, um eine allgemeine Vorstellung von der Leistung Ihres Affiliate-Programms zu erhalten: die von den Affiliates generierten Gesamtumsätze, Konversionsraten von Partnervermittlungen, Provisionsauszahlungen und mehr.
Warum diese WooCommerce Affiliate Marketing KPIs und Metriken verfolgen?
Es gibt viele Gründe, warum Sie die wichtigsten Daten zu Ihrem Partnerprogramm im Auge behalten sollten, z. B:
- Sie bieten einen Maßstab für den Erfolg: Die Verfolgung der KPIs und Metriken Ihres Partnerprogramms hilft Ihnen zu verstehen, wie gut es funktioniert und ob es die gewünschten Ergebnisse bringt.
- Sie helfen dabei, Verbesserungsmöglichkeiten zu ermitteln: Die Überwachung von KPIs und Metriken hilft dabei, Bereiche zu ermitteln, in denen Sie Ihr Partnerprogramm optimieren für bessere Ergebnisse. Wenn Ihre Partner beispielsweise eine große Menge an Traffic generieren, die Konversionsrate aber niedrig ist, kann dies ein Hinweis darauf sein, dass Sie Ihre Botschaften anpassen oder die Customer Journey reibungsloser gestalten müssen.
- Sie steuern die Ressourcenzuweisung: Wenn Sie wissen, welche Partner und Kampagnen den größten Umsatz und die höchste Kapitalrendite (ROI) erzielen, können Sie Ihre Ressourcen - wie Budget und Zeit - effektiver einsetzen.
Wo Sie die KPIs und Metriken Ihres Partnerprogramms finden
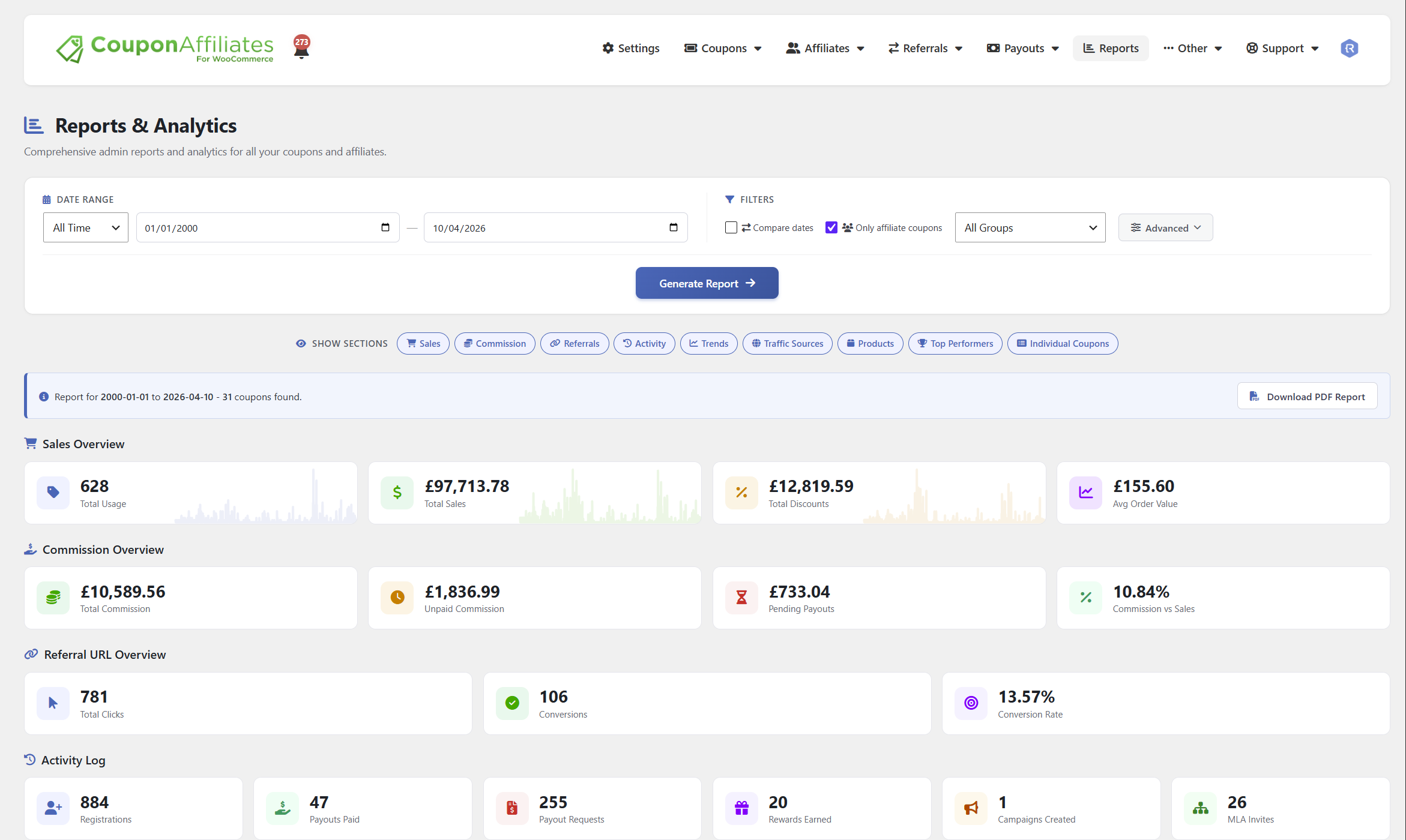
Wenn Sie ein Coupon Affiliates Benutzer sind, können Sie einfach Zugang zu Metriken für Ihr Partnerprogramm durch Navigieren zu Coupon-Affiliates → Verwaltungsberichte in Ihrem WordPress-Dashboard.

Wenn Sie eine andere Affiliate-Marketing-Plugin oder Software, sehen Sie in den Anleitungen der Wissensdatenbank nach oder wenden Sie sich an die Entwickler, um zu erfahren, wie Sie auf Ihre die KPIs und Messgrößen des Programms.
9 wichtige WooCommerce Affiliate-Marketing KPIs und Metriken zu verfolgen
Es gibt wahrscheinlich Hunderte von KPIs und Metriken, die Sie im Auge behalten können. Hier konzentrieren wir uns auf die wichtigsten für jedes eCommerce-Unternehmen.
- Einnahmen aus Partnerverkäufen
- Umrechnungskurs
- Durchschnittlicher Auftragswert (AOV)
- Klickrate (CTR)
- Kundenlebensdauer-Wert (CLV)
- Anzahl der Neukunden
- Verkauf Storno-/Rückgabequote
- Partnerverdienst pro Klick (EPC)
- Bezahlte Kommission
Sehen wir uns jede einzelne Kennzahl und ihre Bedeutung an.
Einnahmen aus Partnerverkäufen
Die Einnahmen aus Verkäufen, die der Affiliate-Marketing-Bemühungen ist wohl der wichtigste KPI, auf den man sich konzentrieren sollte.
Diese Kennzahl ist ein direktes Maß für den Zustand und die Rentabilität Ihres Partnerprogramms. Sie zeigt an, ob Ihre Affiliate-Partner effektiv für Ihre Produkte werben und ihr Publikum in zahlende Kunden verwandeln.
Wie berechnet man diese WooCommerce Affiliate Marketing KPI / Metrik
Fassen Sie alle Verkäufe zusammen, die innerhalb eines bestimmten Zeitraums durch Affiliate-Empfehlungen getätigt wurden.
Wenn beispielsweise Partner A im März einen Umsatz von $5.000 und Partner B einen Umsatz von $7.000 erzielt hat, beträgt der Gesamtumsatz, den die Partner in diesem Monat erzielt haben, $12.000.
Umrechnungskurs
Die Umrechnungskurs misst den Prozentsatz der von Affiliate-Partnern vermittelten Personen, die auf Ihrer WooCommerce-Website eingekauft haben.
Programme, die Anwerbung und Einbindung neuer Mitgliedsorganisationen häufig dazu neigen, ihre Konversionsrate regelmäßig zu schwanken. Eine hohe Konversionsrate deutet darauf hin, dass Ihre Partner die richtige Zielgruppe ansprechen und Ihre Produkte und Dienstleistungen mit großer Überzeugungskraft bewerben.
Wie berechnet man diese WooCommerce Affiliate Marketing KPI / Metrik
Teilen Sie die Gesamtzahl der Konversionen, d. h. die Zahl der Affiliate-Verkäufe durch die Gesamtzahl der Klicks. Multiplizieren Sie dann das Ergebnis mit 100, um den prozentualen Anteil der Conversions zu erhalten.
Wenn Ihre Partner zum Beispiel 20.000 Klicks getätigt und insgesamt 2.000 Verkäufe getätigt haben, beträgt Ihre Konversionsrate 10% [(2000 / 20000) * 100].
Durchschnittlicher Auftragswert (AOV)
Die durchschnittlicher Auftragswert steht für den durchschnittlichen Betrag, den vermittelte Kunden pro Kauf ausgeben.
Im Idealfall sollte der AOV von Käufen, die über Partner vermittelt werden, gleich hoch oder höher sein als der von Käufen über andere Marketingkanäle, wie z. B. soziale Medien oder bezahlte Anzeigen. Wenn er deutlich niedriger ist, sollten Sie Ihre Angebote, Botschaften und Marketingmaßnahmen überarbeiten. Kreative um die Käufer zu ermutigen, die Anzahl oder den Wert der Artikel pro Einkauf zu erhöhen.
Wie berechnet man diese WooCommerce Affiliate Marketing KPI / Metrik
Teilen Sie die Gesamteinnahmen aus Partnerverkäufen durch die Gesamtzahl der Bestellungen, die den Partnern zugeordnet werden.
Wenn Ihre Affiliate-Partner beispielsweise $10.000 Verkäufe aus 100 Bestellungen getätigt haben, beträgt der AOV $10.000 / 100 = $100.
Seitenbesuche oder Klicks
Dies ist der einzige KPI auf der Liste, der aus Ihrem Unternehmen stammen muss. Website-Analyseplattform (wie z.B. Google Analytics).
Klicks (oder Seitenbesuche) messen den Prozentsatz der Personen, die Ihre Website über Partnerlinks besucht haben. Sie können dann tiefer graben, um andere wichtige Daten über Ihre vermittelten Kunden herauszufinden, z. B. ihren geografischen Standort, die meistbesuchten Seiten usw.
Wie Sie dieses WooCommerce finden Affiliate Marketing KPI / Metrik
Überprüfen Sie die Analysen Ihrer Website, um die Anzahl der Personen zu ermitteln, die über Partnerlinks auf Ihre Website gelangt sind.
Kundenlebensdauer-Wert (CLV)
Der Customer Lifetime Value ist eine wichtige Kennzahl, die den Gesamtumsatz darstellt, den jeder Kunde während der gesamten Geschäftsbeziehung zu Ihrem Unternehmen beiträgt - von der ersten bis zur letzten Bestellung.
Da der CLV den gesamten Kundenlebenszyklus berücksichtigt, kann es Monate oder einige Jahre dauern, ihn richtig zu schätzen.
Das Verständnis der Customer Lifetime Value hilft Ihnen dabei, herauszufinden, wie viel jeder Käufer für Ihr Unternehmen wert ist, und ist für die Gestaltung Ihrer Kundenbindungsstrategie unerlässlich.
Wie berechnet man diese WooCommerce Affiliate Marketing KPI / Metrik
Addieren Sie den Gesamtumsatz, den jeder geworbene Kunde in Ihrem Online-Shop ausgibt - vom ersten bis zum letzten Kauf.
Wenn zum Beispiel ein von einem Partner geworbener Kunde im Durchschnitt $200 für seinen ersten Kauf ausgibt und weitere Käufe in Höhe von $1.300 tätigt, bis er abwandert, beträgt der CLV $1.500.

Anzahl der Neukunden
Diese Affiliate-Marketing-Kennzahl ist genau so, wie sie klingt, nämlich die Anzahl der über Affiliate-Partner gewonnenen Neukunden innerhalb eines bestimmten Zeitraums.
Sie können dies pro Tag, Woche, Monat oder sogar pro Quartal berechnen.
Diese einfache Kennzahl hilft Ihnen bei der Berechnung anderer wichtiger KPIs, wie z. B. Kundenakquisitionskosten, Abwanderungsrate, Bindungsrate usw.
Wie berechnet man diese WooCommerce Affiliate Marketing KPI / Metrik
Summieren Sie die Gesamtzahl der von Affiliate-Partnern vermittelten Kunden, die innerhalb eines bestimmten Zeitraums erfolgreich eingekauft haben.
Wenn Ihr Geschäft beispielsweise 500 neue Kunden akquiriert hat und die Partner für die Gewinnung von 120 Kunden verantwortlich waren, beträgt die Anzahl der durch die Partner gewonnenen neuen Kunden 120.
Stornierung/Rückgabe von Verkäufen
Niemand möchte eine hohe Anzahl von Kunden haben, die Bestellungen aufgeben, nur um sie später zu stornieren.
Die Storno-/Rückgaberate (auch bekannt als Provisionsrückgaberate) misst den Prozentsatz der Käufe, die von neuen Kunden getätigt werden, die von Affiliate-Partnern vermittelt wurden und die zu Rückgaben oder Rückerstattungen führen.
Um eine Überbezahlung der Partner zu vermeiden, sollten Sie darauf achten, dass Ihre Partnervereinbarung genügend Zeit zwischen dem Zeitpunkt der Vermittlung und der Auszahlung der Provisionen vorsieht.
Wie berechnet man diese WooCommerce Affiliate Marketing KPI / Metrik
Teilen Sie die Anzahl der zurückgegebenen oder erstatteten Verkäufe von geworbenen Kunden durch die Gesamtzahl ihrer Verkäufe und multiplizieren Sie dann mit 100, um den Prozentsatz zu erhalten.
Wenn beispielsweise von 100 Verkäufen, die von neuen Kunden getätigt werden, die von Partnern vermittelt wurden, 10 zu Rückgaben führen, beträgt die Storno-/Rückgaberate (10 / 100) * 100 = 10%.
Partnerverdienst pro Klick (EPC)
Der EPC beschreibt, wie viel Ihre Affiliate-Partner für jeden Klick verdienen, den sie auf Ihre Website schicken.
Affiliates sind sehr an dieser Kennzahl interessiert, da sie ihnen eine Vorstellung davon gibt, wie viel Geld sie von einer Partnerschaft mit Ihrem Partnerprogramm erwarten können.
Wie berechnet man diese WooCommerce Affiliate Marketing KPI / Metrik
Teilen Sie die Gesamteinnahmen der Affiliates durch die Anzahl der Klicks, die von den Affiliates getätigt wurden.
Wenn Affiliates beispielsweise $1.000 mit 10.000 Klicks verdienen, beträgt der EPC $1.000 / 10.000 = $0,10 pro Klick.
Bezahlte Kommission
Den Puls der Zeit im Auge behalten an Partner gezahlte Provisionen um sie für das Erzielen von Verkäufen zu entschädigen, gibt Ihnen eine Vorstellung davon, wie viel es kostet, Ihr Partnerprogramm zu betreiben.
Profi-Tipp: Sobald Sie die leistungsstärksten Partner identifiziert haben, empfehlen wir, deren Provisionssätze zu erhöhen und eng mit ihnen zusammenzuarbeiten, um Ihr Programm weiter anzupassen.
Wie berechnet man diese WooCommerce Affiliate Marketing KPI / Metrik
Fassen Sie alle Provisionen zusammen, die in einem bestimmten Zeitraum an Partner gezahlt wurden.
Wenn Sie beispielsweise Partner A $500, Partner B $700 und Partner C $350 zahlen, beträgt die Gesamtprovisionsauszahlung $500 + $700 + $350 = $1.550.
Welche dieser WooCommerce Affiliate Marketing KPIs und Metriken werden Sie verfolgen?
Da haben Sie es: die neun wichtigsten Affiliate Marketing KPIs und Metriken für jedes eCommerce-Unternehmen.
Ein abschließender Ratschlag: Behalten Sie den Überblick über die Gesamtleistung (für einen ganzheitlichen Überblick) und die Leistung jedes einzelnen Partners (für einen detaillierten Überblick). So können Sie bessere datengestützte Entscheidungen über Ihr Partnerprogramm treffen.
Sie sind noch kein Coupon Affiliates-Benutzer? Wir haben das Coupon Affiliates Plugin entwickelt, um WooCommerce-Shops jeder Größe bei der Erstellung und Verwaltung ihrer Partnerprogramme zu unterstützen. Mehr als 4.700 WooCommerce-Shops vertrauen Coupon Affiliates und haben ihm eine Bewertung von 4,9 von 5. Es verfolgt automatisch die Analysen Ihres Programms und ermöglicht Ihnen den Zugriff auf die wichtigsten KPIs und Metriken für Ihr Partnerprogramm. Sehen Sie sich die kostenlose Version oder holen Sie die Pro-Version (mit einer 7-tägigen kostenlosen Testversion).
Priyanka ist Autorin für WordPress- und eCommerce-Unternehmen. Sie liebt es, komplexe Ideen in einfache Konzepte zu zerlegen.




Schreibe einen Kommentar